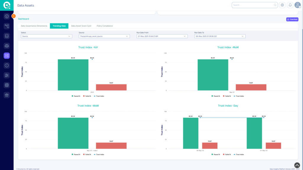
“As a data quality tool, Data Insights Platform will allow us to, ensure that we have accurate and complete data stored in our central depository. More importantly, through the use of Data Insights Platform it forces our colleagues to understand the importance of keeping good quality data to get the accurate data-driven insights.”





